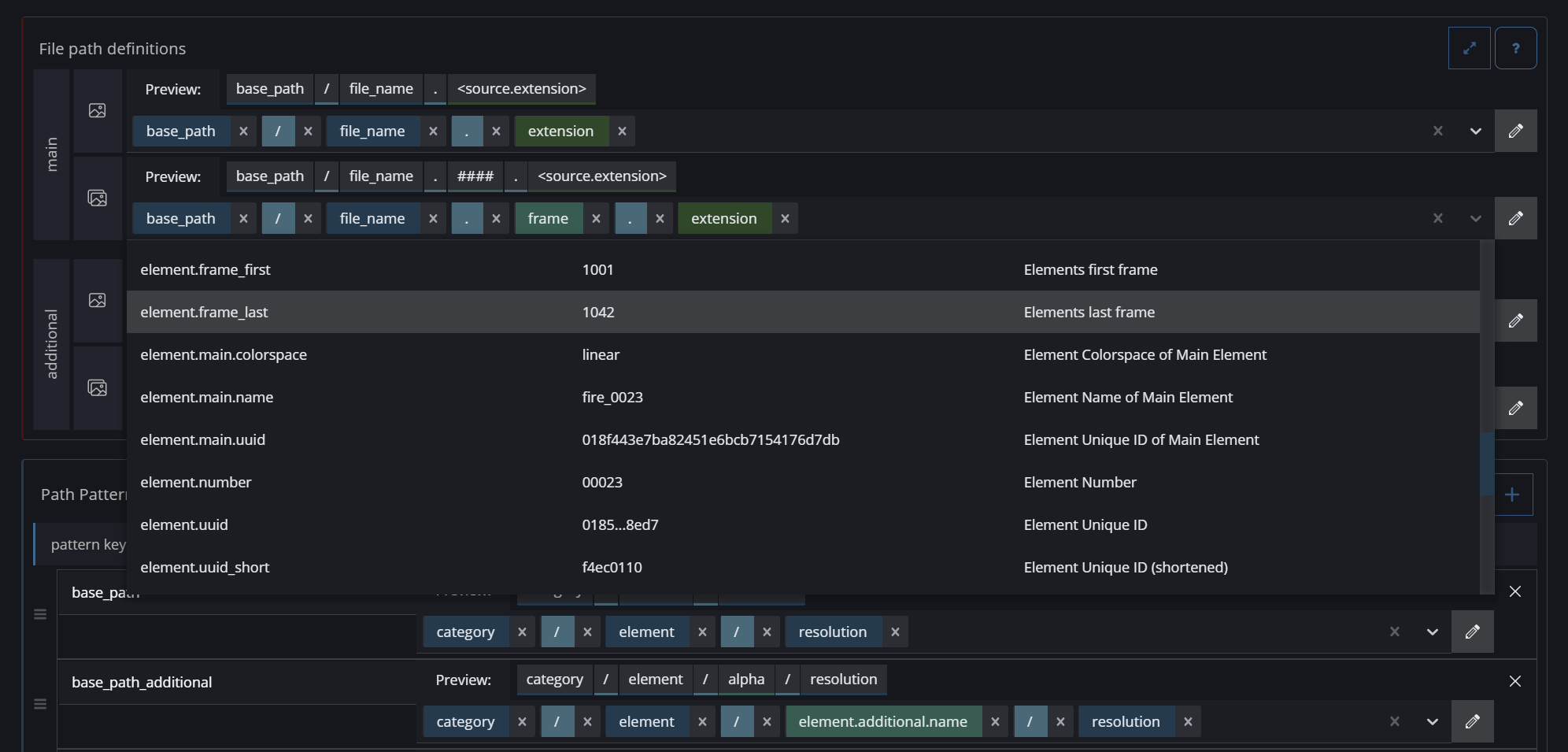
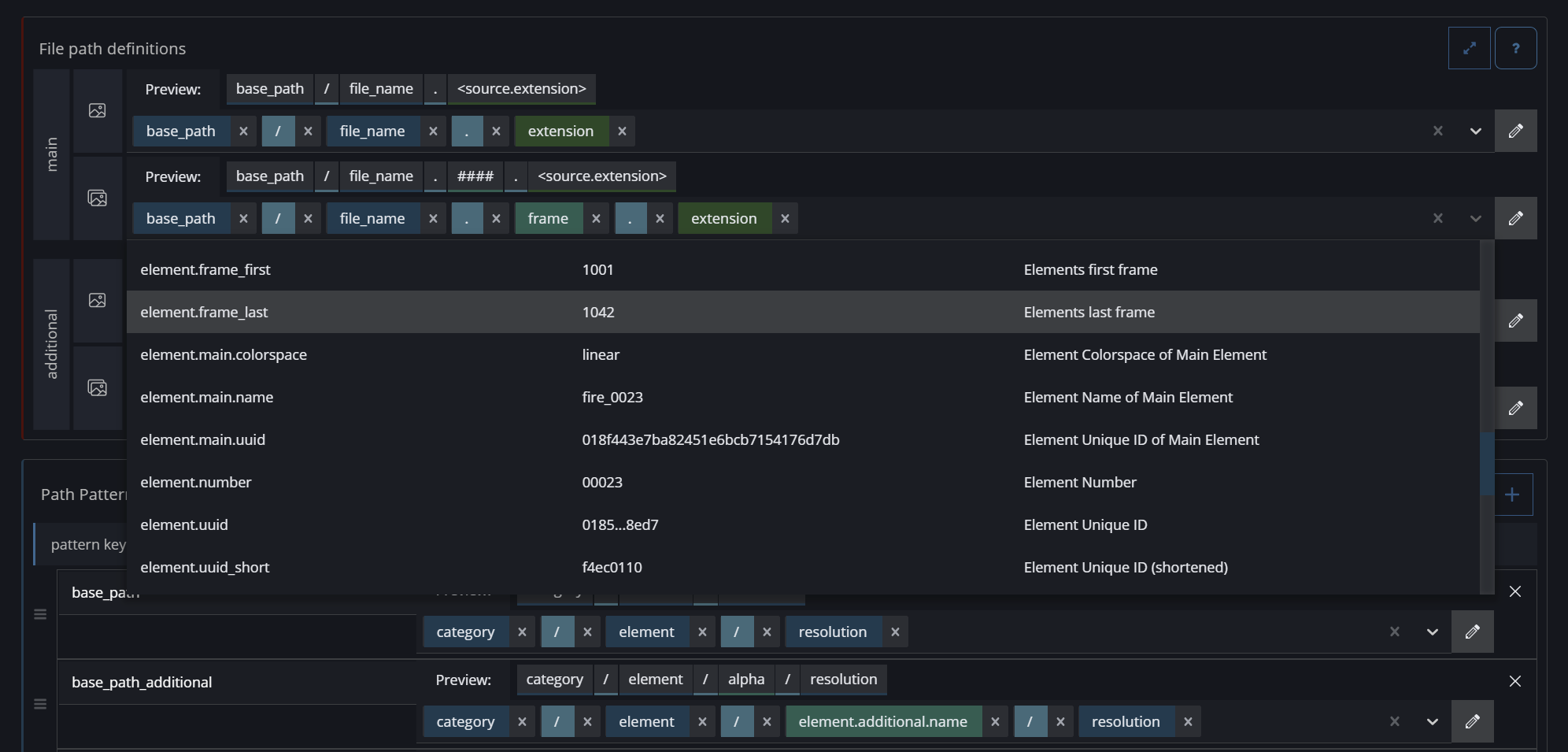
Path Builder
You can use predefined values, attributes, and placeholder tokens that will be replaced by actual values depending on the element. For example, you can use the element's width and height to define the naming of the resolution folder.

The Color Code is a visual aid to distinguish between different path items. Each color represents a different type of item that you can drag and drop to build the folder structure and naming convention. Some values are predefined, some are only known during the ingest phase, and others can be set manually by you. These values are resolved to their actual values during ingest or render time.
| custom text values by the user in the section: |
| Generic characters like: |
| default predefined element attributes like the path to the source or different proxy files. |
| Pattern keys from the section |
| Value keys from the section: |
To toggle the edit mode of the Path Builder, click the pen button on the right side. In the config files, these path values will be surrounded by angle brackets (< >). Example: <element.main.name>

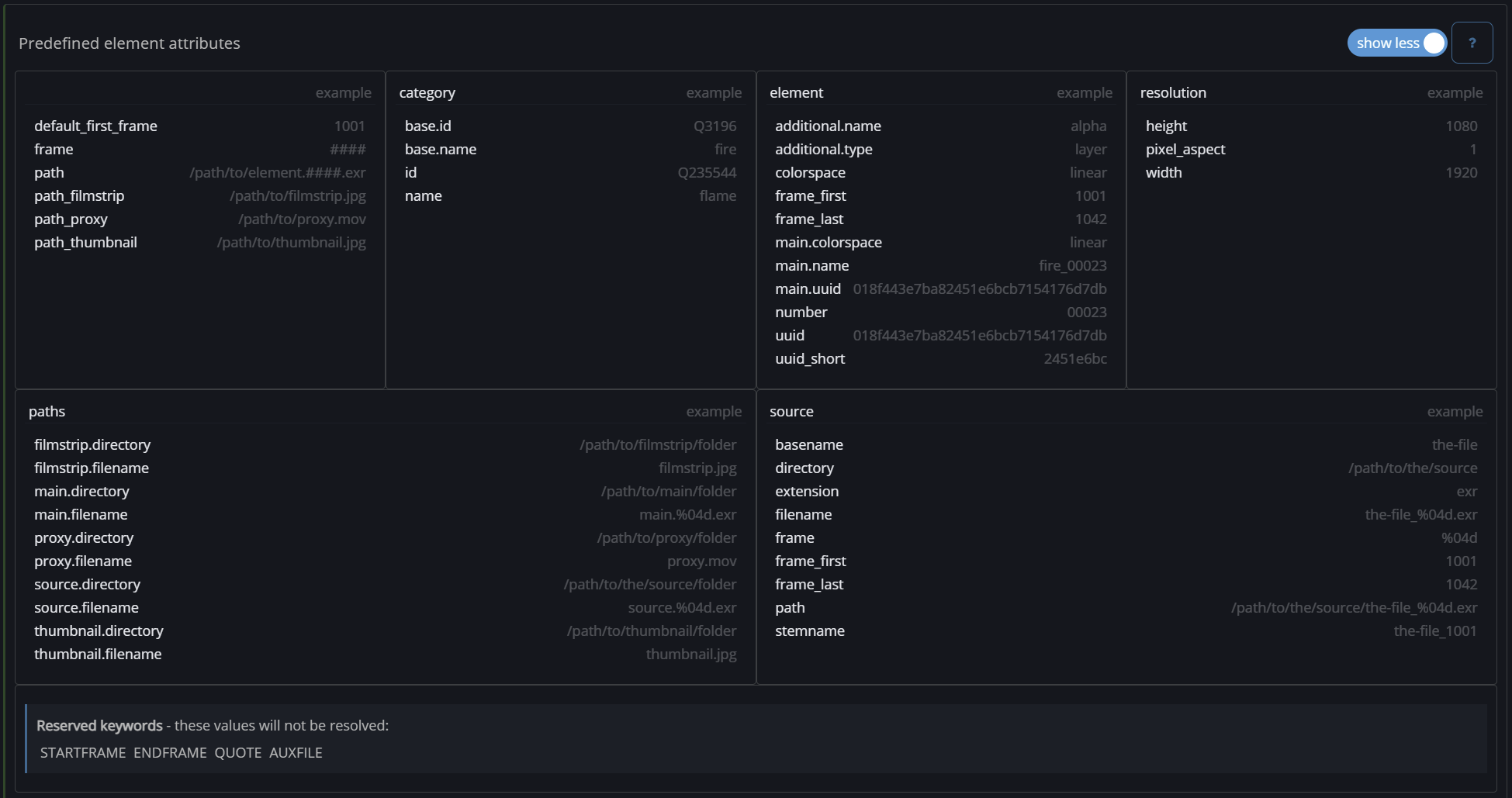
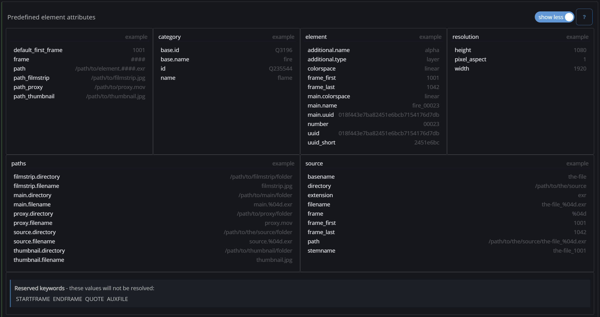
Predefined element attributes
In the Settings → Global you will find a large list of predefined element attributes that you can use in for example custom commands to pass values to your custom command line scripts.

hover over an attribute to see how it accesses the information
by clicking on an attribute, it will be copied to the clipboard.

Reserved keywords
There are a few reseverd keyword that will not be resolved to any other value. These are mainly used for the rendermanager Deadline: STARTFRAME ENDFRAME QUOTE AUXFILE