Add custom tags from other source
Here is a guide how you can use your own source to add tags.
For example to use your own machine learning models to add tags for an elements.
There are three options where we can insert new tags programmatically. Point 2. and 3. are very similar.
Pre Ingest Load hook file
Custom Transcoding Task during the ingest or re-render with the API
after an element is ingested via the API
This script can be used as a extra transcoding task with a custom command:
https://github.com/das-element/resources/blob/main/misc/create_custom_tags.py
Using this example requires a CLI license with the API support of the software.
setup the Python API - API documentation
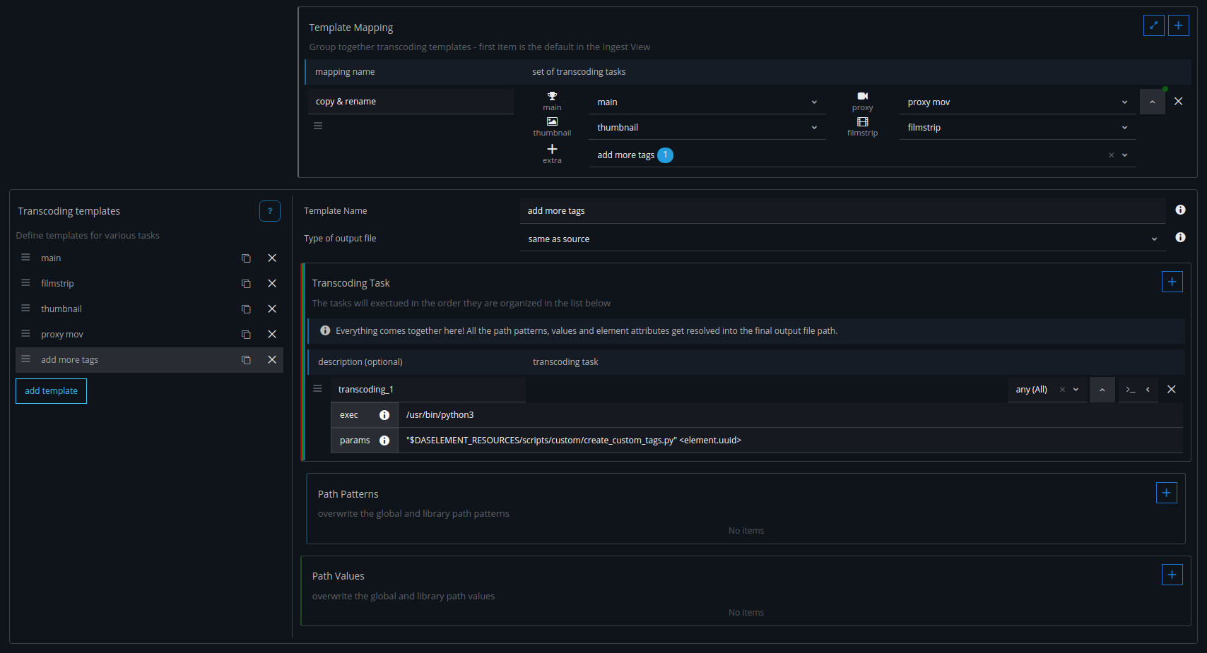
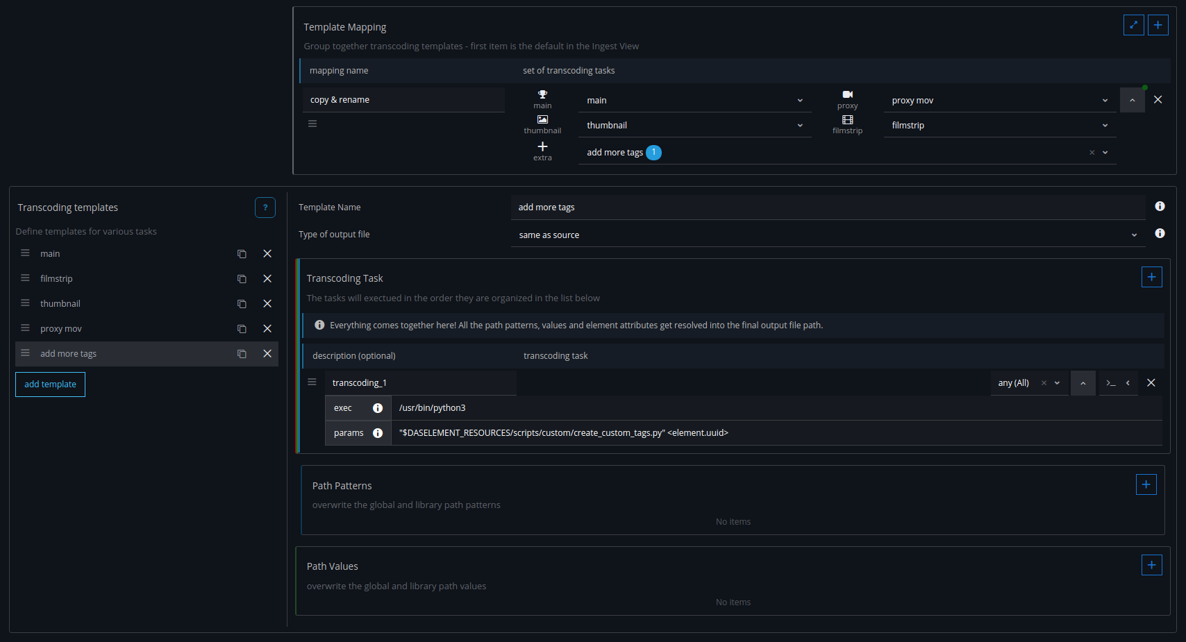
create a new Transcoding Tempalte
add this as a extra-task to the Template Mapping
download this Python file
get the exec and params from the python file info text
CODE# e.g. for Linux exec: /usr/bin/python3 params: "$DASELEMENT_RESOURCES/scripts/custom/create_custom_tags.py" <element.uuid>make sure to update the library_path value in the Python file
the extra-tasks will be executed after the Main and Proxy transocding jobs are down
The library settings should look something like this in the end:
